lstsim

Grafana Dashboard

Examples:

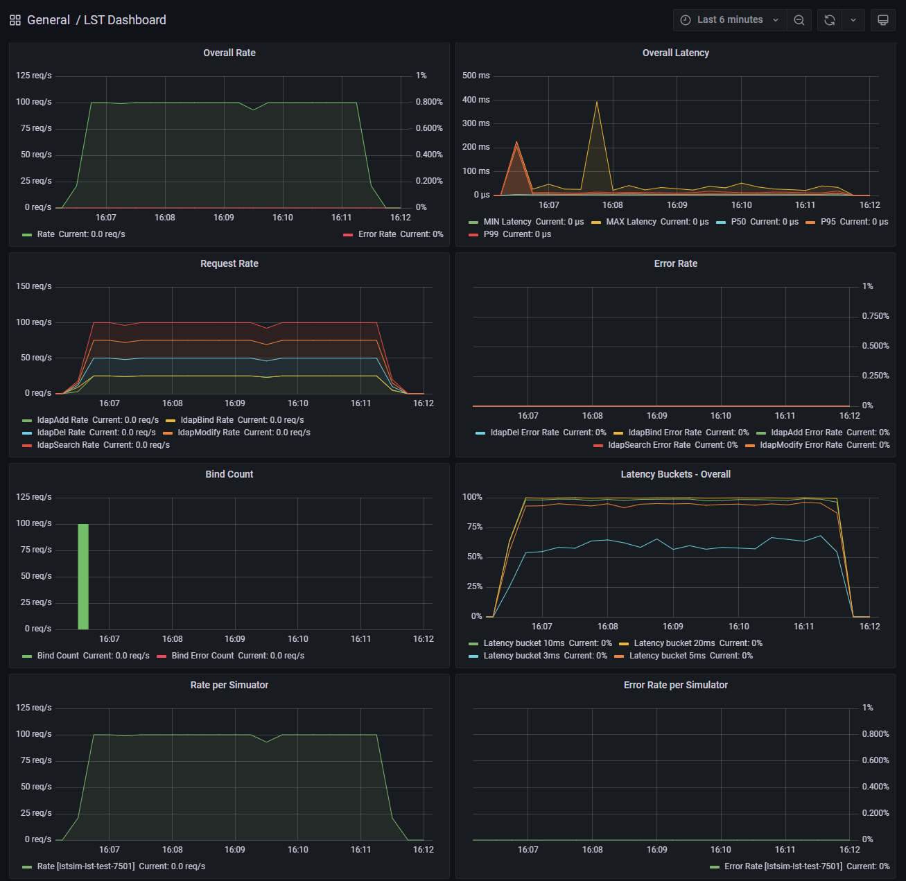
Test Overview

Dashboard - Overall

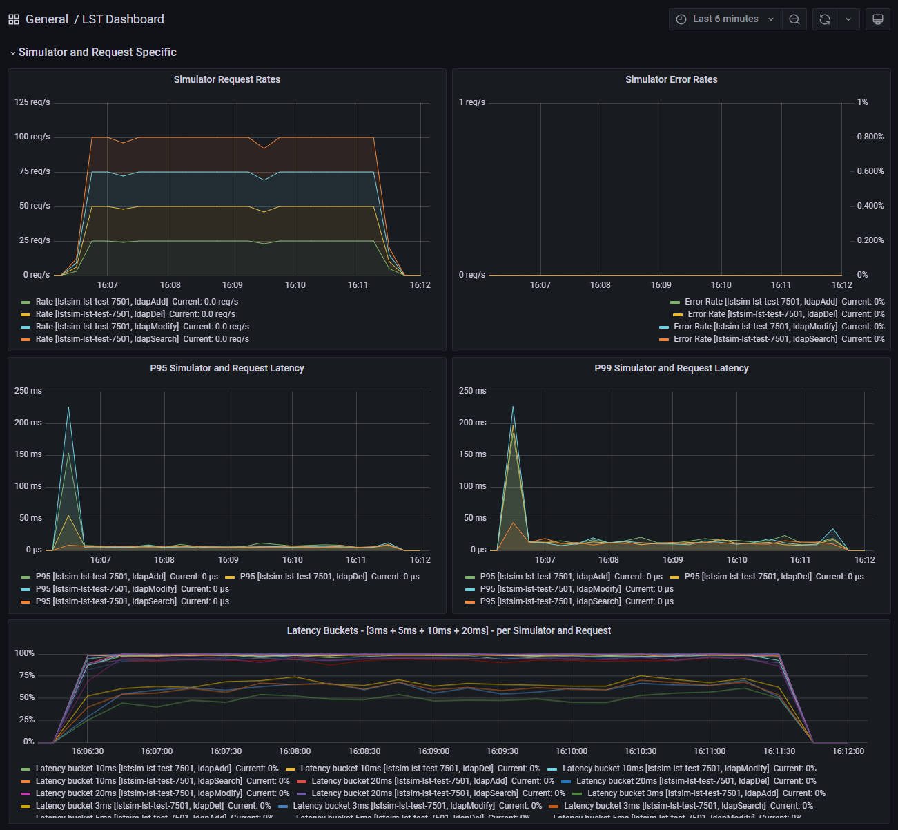
Request Specific Metrics

Dashboard - Request Metrics

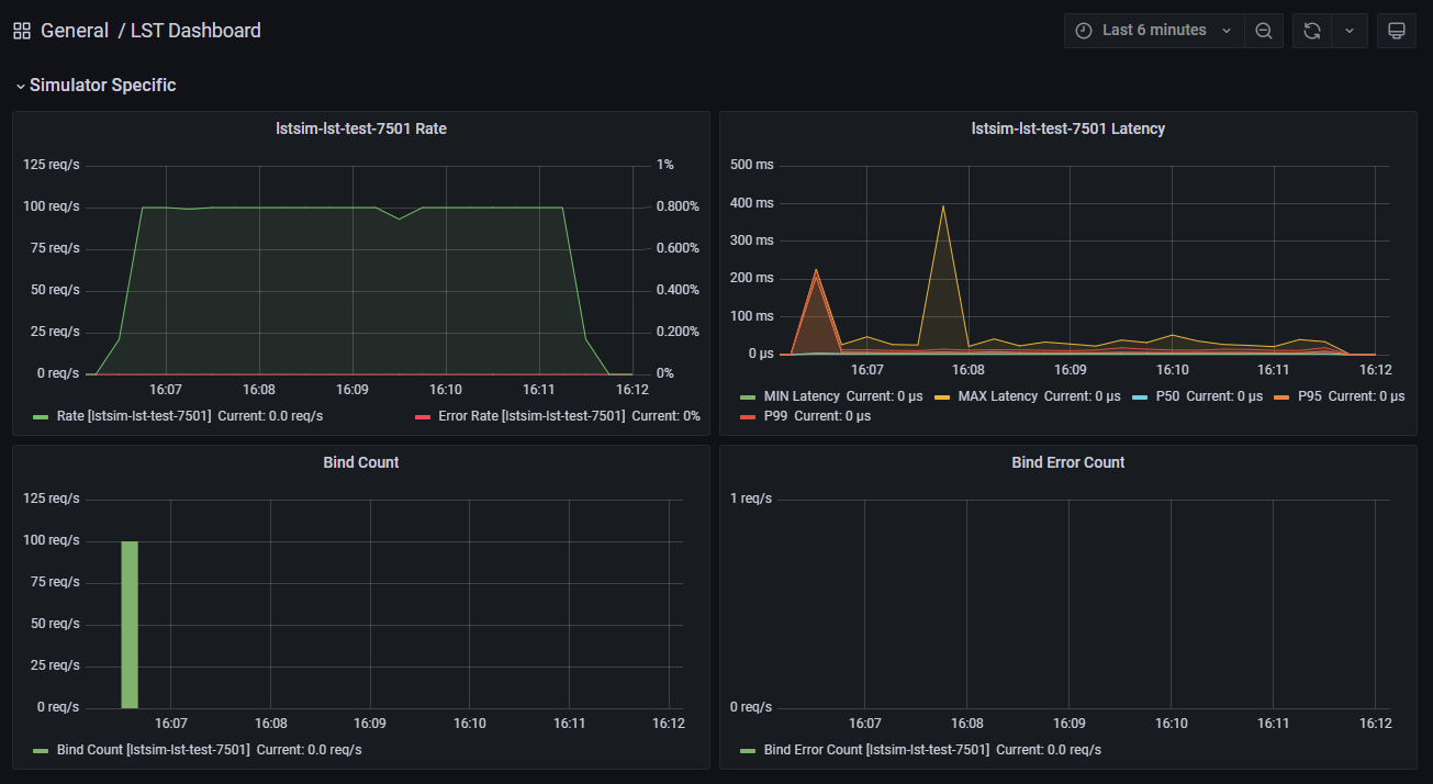
Simulator Metrics

Dashboard - Simulator Metrics

Detailed Metrics

Dashboard - Details